本帖最后由 riverscn 于 2021-9-14 14:31 编辑
以x86、斐讯N1、树莓派为例。旁路网关的性能到底重不重要?
按照我的方法,旁路网关(不是旁路由!!),本贴就是为了纠正网上的许多错误做法的!
不影响局域网性能,不影响Internet下行带宽,不影响端口映射,不是两次NAT!!
如果你有疑问,请看了帖,真正实践了,再来讨论,谢谢!
原文发布在我的博客上,排版正常,粘贴过来不正常。
离子光刀说:
发现有相互争论加不加
iptables -t nat -I POSTROUTING -o eth0 -j MASQUERADE
的问题。你们双方都没错,只是你们的主路由器不一样而已。
不加防火墙规则不能上网的,一般是华为、小米、360等主路由器,原因是,这些路由器会校验数据包的ip和mac地址的对应关系。国内包的上行经过旁路由转发给主路由时,主路由发现旁路由发过来的数据包ip不是它自己的,校验失败,所以网络不通了。
然后加了防火墙规则,上边那条规则的意思是执行SNAT功能,就是把数据包的源ip改成当前机器的,也就是旁路由的ip。这样ip和mac地址对应,网络通了。所以个人总结,先不加规则,如果网络能通,恭喜你,最佳性能。如果必须加规则网络才能通,那么勉强用着吧,所有流量都要经过旁路由,非最佳。
个人网上看到的一些情况,本人也是一知半解,说错也不复杂,不要喷我。
本贴是删节版(删除了刷固件部分)
先说结论:
1. 局域网互访,不经过网关
2. 广域网下行,不经过旁路网关
3. 广域网上行,经过旁路网关再经过上级网关
4. 代理无论上行下行都经过旁路网关
旁路网关不会影响局域网性能,也不会影响广域网下行性能。因此,使用旁路网关的主要目的如果只是用来转发代理上网的流量,旁路网关的性能并不重要。测试可见文末。
破解迷思:
- 旁路网关不需要取消br-lan,不需要复用eth0添加wan口!
- 旁路网关不需要打开防火墙的lan->wan IP动态伪装(不需要 iptables -t nat -I POSTROUTING -o xxx -j MASQUERADE)!
这两种做法都是网上常见错误设置方法,不是标准的“旁路网关”拓扑(那样做实际上是“单臂路由”),不能发挥局域网的最佳性能。具体设置方法可见文末。
获取、编译 Openwrt 固件
不要觉得困难,因为我已经帮你编译好了。
相比于官方镜像,我这个固件主要是定制和集成了一些内核模块、应用软件,更好兼容本文推荐的路由设备,更符合国内使用场景的需求。与其它一些第三方固件相比,最大的特点是:简洁。它只是为了做路由、网关而定制的固件,没有其它乱七八糟的非必须功能。
当然,如果你想加入其它软件,并且编译自己的版本,也是非常简单的。
利用 Github Actions 提供的免费集成功能,每周五会自动生成最新固件,提供下载和升级方法。
可以去我的软件仓库了解并获取固件

Bootstrap 主题

Argon 主题
主路由 vs 旁路网关
要实现最佳体验,需要注意根据以下情况进行选择:
| 条件 | 主路由模式 | 旁路网关模式 |
|
需要替换现有的主路由 |
需要 |
不需要 |
|
运行 Openwrt 的设备具有较高性能 |
需要 |
不需要 |
|
运行 Openwrt 的设备具备多个物理网络接口,且带宽足够 |
需要 |
不需要 |
如果不能满足任意其一,建议选择旁路网关模式。
不过世上哪有那么好的事,旁路网关虽然需要满足的条件较少,但也有其劣势,可参考文末的测试。
把 Openwrt 作为主路由
这是常用模式,该模式下,所有设备的网关指向主路由IP,并且主路由作为DHCP服务器、DNS服务器。

主路由模式
如果运行 Openwrt 的设备有2个及以上的物理网络接口,推荐该模式。这是标准的局域网拓扑结构,所有的设备都能获得全双工的传输速率,所有流量都不会“走弯路”。
安装方式也很简单,用 Openwrt 路由器作为主路由就行了。
把 Openwrt 作为旁路网关
但有时候,Openwrt 设备可能只有1个物理网络接口,但又想利用 Openwrt 扩展现有网络的功能,就可以用“旁路网关”的方式实现。
旁路网关的好处是不需要修改现有网络基础设施,只需要在标准的局域网拓扑结构中,增加一个网关设备就行了。网关设备和一个普通的局域网设备在结构上是同等地位。所以也适用于不太好替换现有主路由的情况。

旁路网关模式
旁路官关有两种利用方式:
- 按需手动设置,只让指定的设备通过旁路网关访问Internet。
- 接管局域网的所有上网流量。
方式1不需要修改主路由配置,但需要修改客户端设备的网络设置。
方式2需要修改主路由配置,不需要修改客户端设备的网络设置。
两种方式均不影响局域网内的流量路径,局域网设备互访都是直通的(不会经过路由器或网关)。
基本设置
作为主路由的设置方法
作为主路由是 Openwrt 的默认设置,这里不必多讲。
Openwrt 可以实现诸多高级特性,诸如多WAN、IPTV融合等。这些都是做旁路网关时无法实现的功能。
作为旁路网关的设置方法
旁路网关自身的基础设置
刷好固件的新 Openwrt 网关,一般默认的IP地址是192.169.1.1。你可以通过WiFi或网线,确保电脑只连接了它,就可以访问该管理地址了。
- 在“网络”-“接口”的“常规设置”中给 Openwrt 的 LAN 网络接口设置一个和现有局域网同网段的静态 IP 地址,注意不要和现有设备的 IP 地址冲突。然后应用设置。
- 将 LAN 网络接口的“默认网关”设为主路由的 IP 地址。
- 在“高级设置”中找到“使用自定义的 DNS 服务器”设为主路由的 IP 地址。
- 在“DHCP 服务器”中勾选“忽略此接口”。
- 在“DHCP 服务器”-“IPv6 设置”中禁用所有IPv6服务。
- 点击“保存”以及“保存并应用”。
- 在“网络”-“防火墙”中,关闭“SYN-flood 防御”,点击“保存并应用”。
- 建议重启一次。
如果你是通过WiFi接入点访问的,现在可以插上网线,通过有线局域网来访问它了。记得删除WiFi接入点以降低路由器的温度。
至此,它已经是一个合格的旁路网关了。
接下来有两种使用方式,根据偏好选择。
方式一:指定的设备才使用旁路网关
在指定的设备上,手动设置IP地址,将其“网关”和“首选 DNS”改为旁路网关的IP地址。
方式二:所有设备都使用旁路网关
重要的事说三遍:在主路由上设置,在主路由上设置,在主路由上设置
如果主路由是 Openwrt 固件,找到 br-lan 网络接口,在“DHCP 服务器”的“高级设置”中添加两个选项:
- 3,你的网关IP
- 6,你的网关IP

注意,这是主路由的设置,不是旁路网关!
如果是其它固件的主路由,或者成品路由器,找到类似“DHCP 服务器”的设置,在其中指定默认网关和默认DNS服务器是你的网关IP就行。
性能测试,旁路网关的性能到底重不重要?
测试局域网传输性能
通过ssh命令 ssh root@你的路由器ip 进入到路由器的命令行界面。
opkg update && opkg install iperf3 安装 iperf3 测试软件。
iperf3 -s 运行测试。
在局域网的另一台机器上,同样安装 iperf3 软件。
iperf3 -c 你的路由器ipiperf3 -c 你的路由器ip -R
运行测试。先是测试的路由器从测试机下载数据的性能,再测试的是反过来的性能。
这是我测试的自己的树莓派4B的性能:
$ iperf3 -c 192.168.1.3[ ID] Interval Transfer Bandwidth
[ 4] 0.00-10.00 sec 1.10 GBytes 949 Mbits/sec sender
[ 4] 0.00-10.00 sec 1.10 GBytes 949 Mbits/sec receiver
$ iperf3 -c 192.168.1.3 -R
Reverse mode, remote host 192.168.1.3 is sending
[ ID] Interval Transfer Bandwidth Retr
[ 4] 0.00-10.00 sec 1.10 GBytes 944 Mbits/sec 0 sender
[ 4] 0.00-10.00 sec 1.10 GBytes 944 Mbits/sec receiver
通过 netdata 软件监控性能状况
在路由器中运行 opkg update && opkg install netdata 安装 netdata 监控软件。或者在“系统/软件包”菜单中安装。
然后在浏览器上访问 http://路由器ip:19999 就可以了
测试广域网转发性能、代理转发性能
在 netdata 中点击右上角 Settings, 关闭 On Focus。
同时启动一个测速软件,例如 Speedtest.net,跑一跑,看看性能如何?
我们来验证一下,上文所说的,各种流量情况下,主路由和旁路网关的负载情况?
(我家的宽带标称500M,上行标称100M)
1. 广域网下行流量
主路由负责转发流量,旁路网关围观。

测试设备:树莓派4B(下面的仪表盘)
旁路网关真的在围观吗?我拿出了斐讯N1,它有一个USB2.0接口,接上网卡,对网速进行物理封印!便于观察网关是否真的不影响下行流量。

斐讯N1+USB2.0网卡,物理封印网速
我在另一台电脑上不停地iperf3占满N1的网络带宽,同时在旁路网关的客户端电脑上测速。

测试设备:斐讯N1+USB2.0网卡
神奇的事情发生了!网关并没有完全在围观,它的iperf3传输速度显然受到了影响(N1不支持流控,flippy有提到)。但客户端并没有受到影响,测速显然已经突破USB2.0的速率限制了。
结论:旁路网关的带宽不会限制客户机的广域网下行流量速率。
2. 广域网上行流量
主路由和旁路网关同时在转发流量。

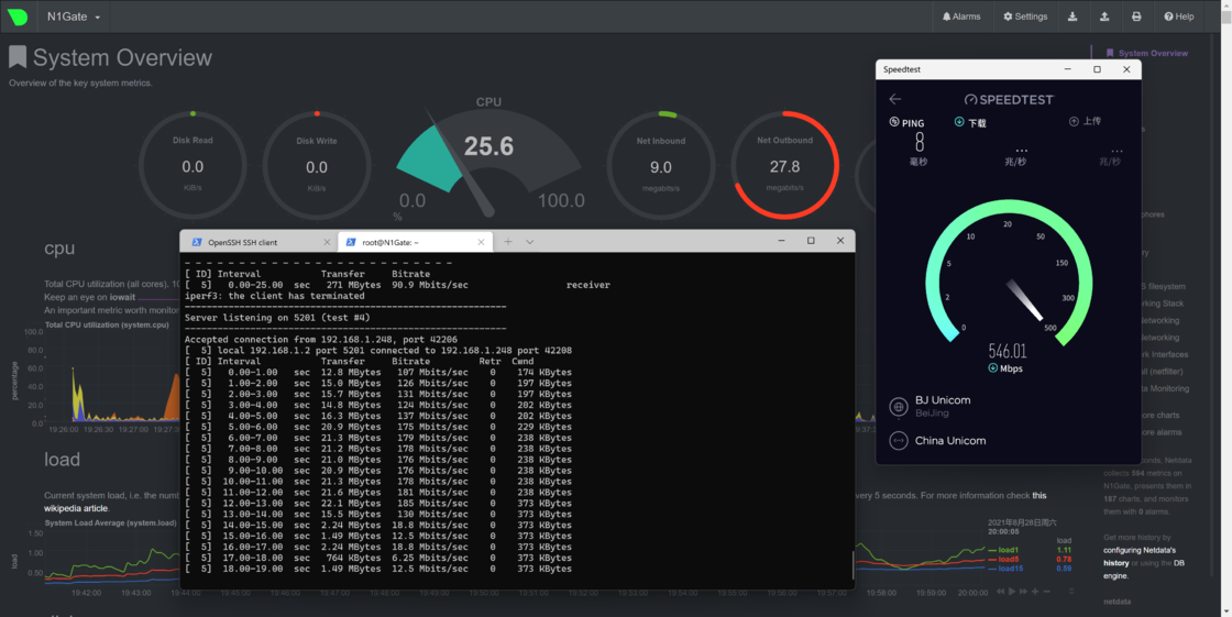
测试设备:树莓派4B(下面的仪表盘)
3. 代理转发流量

我使用的是 Xray VLESS XTLS
只测试下行就好,上行肯定会经过旁路网关的。

测试设备:树莓派4B(下面的仪表盘)
看这个测试结果,难道说,代理转发的下行流量并不需要经过旁路网关的转发吗?想想并不可能啊。
换fast.com再试试……可以发现,代理转发流量经过了N1。

测试设备:N1
所以破案了!原来speedtest.net不知为何并没有经过代理,不要相信它!所以不要用它做代理速度测试了,可能是不准的。
至此,通过实践证实了以下结论:
| 优劣对比 | 主路由模式 | 旁路网关模式 |
|
局域网流量 |
不影响性能 |
不影响性能 |
|
广域网下行流量 |
受限于主路由NAT转发性能 |
受限于主路由NAT转发性能 |
|
广域网上行流量 |
受限于主路由NAT转发性能 |
同时受限于主路由和旁路网关NAT转发性能 |
|
代理上网转发流量 |
外加受限于主路由CPU性能 |
同时受限于主路由和旁路网关NAT转发性能,外加旁路网关CPU性能 |
最后,可以有理有据地得出如何选择旁路网关的结论:
- 旁路网关的网卡带宽只要不低于你的上传带宽,就不会对普通流量造成瓶颈。考虑到国内的上行带宽通常非常小,所以基本不会造成影响
- 旁路网关作为代理上网的转发网关,性能下限是由其CPU性能和网卡带宽中最低的部分决定的
所以旁路网关的性能,并不那么重要。忽悠你买高性能旁路网关的,肯定是奸商。
但旁路网关无法负责NAT部分的功能,如果你需要多WAN、IPTV等功能,还是需要一个功能灵活的主路由。但如果你仅仅只是为了转发代理上网流量,实现透明代理,那么旁路网关是个非常经济、简单的选择。
好了,以上就是我这些年来玩 Openwrt 作为家庭网络的路由系统的终极经验了。
工作桌面纪念照:

原文链接:https://www.right.com.cn/forum/thread-5512947-1-1.html














